Home Products Regulation systems Automatic Voltage Regulators (AVR)

Products

Automatic Voltage Regulators (AVR)

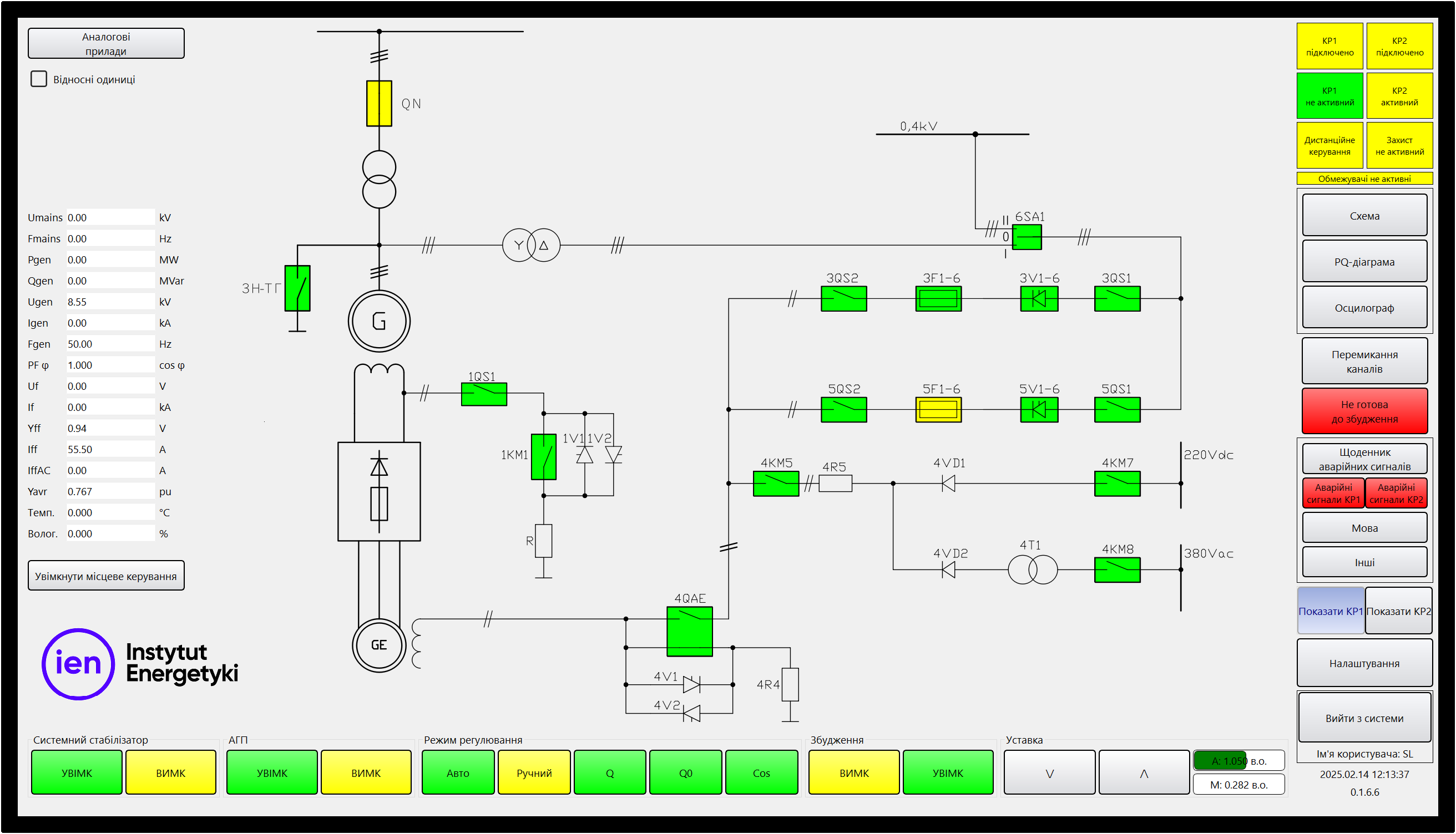
The Institute of Power Engineering – the Research Institute, Gdańsk Division offers state-of-the-art digital Automatic Voltage Regulators (AVR). The solutions developed and implemented by our Institute ensure full hardware redundancy both at the level of the voltage regulator controller, where for generators with a power exceeding 10 MW we supply two-channel controllers as standard, as well as in the range of power units, where we ensure N–1 redundancy. We offer static excitation systems as well as systems interacting with AC and DC exciters. Generator voltage regulators offered by the Institute of Power Engineering, Gdańsk Division ensure the full spectrum of benefits of a modern digital regulator, very high properties for both static and dynamic regulation, optimally selected operating parameters and the comfort of operation as well as reliability and high quality of execution. The offer of the Gdańsk Division also includes systems of excitation rectifiers and excitation contactors along with overvoltage protection systems in the rotor.

 

We are an authorised and exclusive representative in the territory of Poland for excitation contactors from Lenoir-Elec. Our personnel is trained in servicing these contactors. Detailed information on the contactors: https://www.lenoir-elec.com/en/products/switches/contactors/



Detailed information

Mariusz Mazur

(+48 58) 349-81-20

m.mazur@ien.gda.pl

Soda Tworzenie stron www - agencjasoda.pl